ApexVol
Your Broker Shows You Prices.
We Show You Edge.
Real-time volatility surfaces, dealer positioning, and mispricing signals — the analytics your broker doesn't show you.
ORATS Institutional Data • 25+ Analytics Tools • 5,500+ Tickers
The status quo
This is what your broker shows you.
| Strike | Bid | Ask | Vol | OI |
|---|---|---|---|---|
| $235 | 8.45 | 8.60 | 1,240 | 18,200 |
| $240 | 5.15 | 5.25 | 892 | 24,500 |
| $245 | 2.85 | 2.92 | 456 | 15,100 |
| $250 | 1.22 | 1.28 | 312 | 9,800 |
| $255 | 0.42 | 0.48 | 128 | 5,400 |
Prices and volume. That's it.
You're trading blind.
No idea if options are cheap or expensive.
No clue where dealers are positioned.
No signal. Just noise.
The ApexVol difference
Now see what you're missing.
The same AAPL options chain. Completely different picture.
Options are priced above average. Premium sellers have edge.
Implied vol exceeds realized vol. Options are overpriced.
Below this level, dealer hedging amplifies moves.
Market-implied price range through Friday.
See it in action
Professional tools. Beautiful interface.
Volatility Lab
Decode the Volatility Surface
See implied volatility across every strike and expiration. Spot mispricing the moment it appears. Compare implied vs forecast surfaces to find where the market disagrees with itself.
Explore Volatility LabGEX Analysis
See Where Dealers Are Positioned
Gamma exposure reveals the invisible hand of market makers. Know the exact price levels where dealer hedging flips from dampening moves to amplifying them.
View GEX Analysis
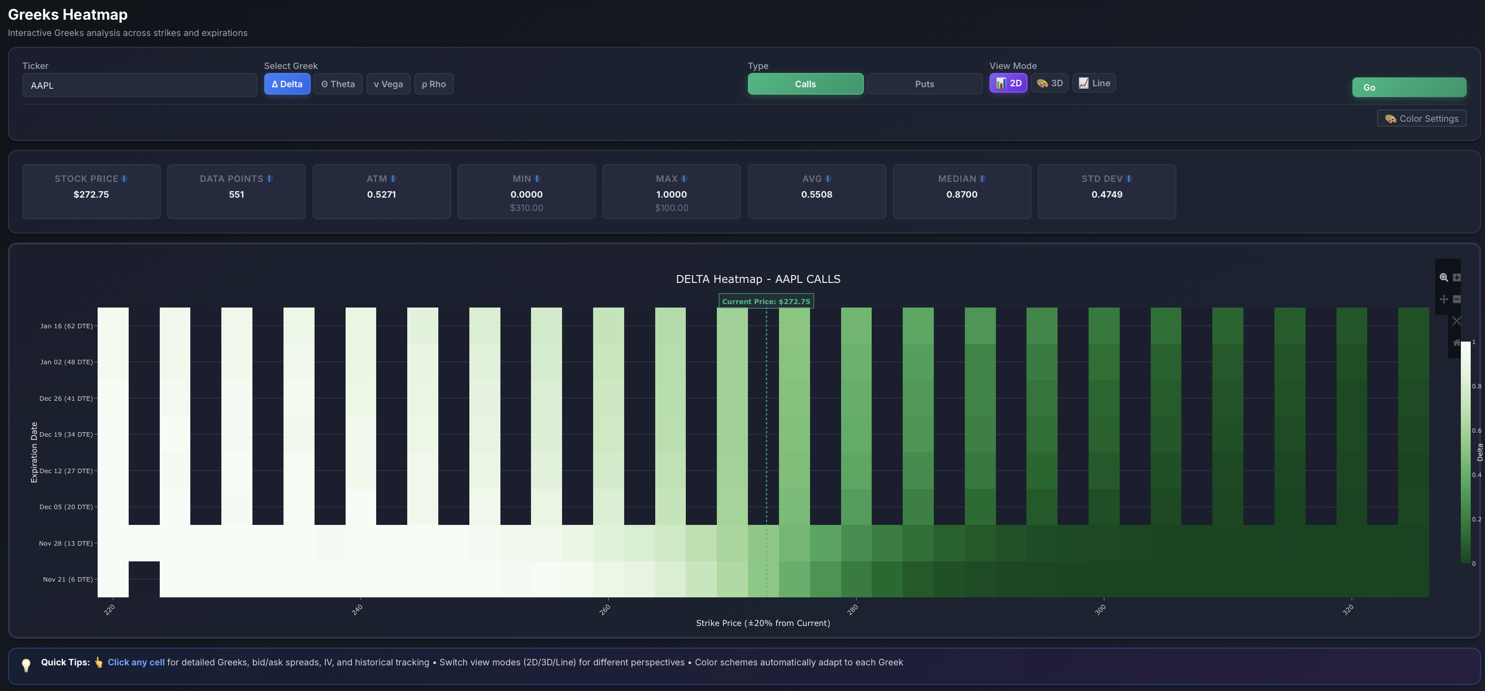
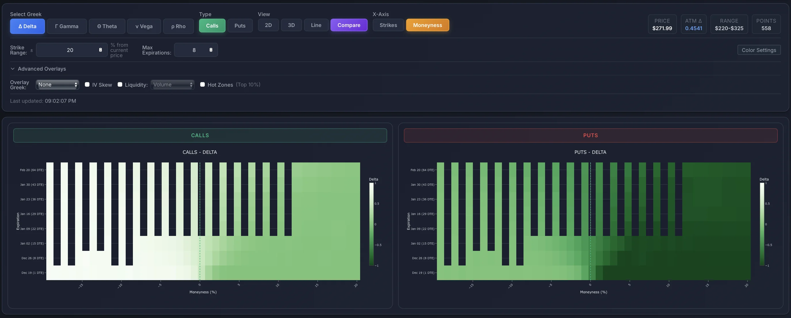
Greeks Heatmap
Visualize Risk at a Glance
Color-coded Delta, Gamma, Theta, and Vega across every strike and expiration. Instantly see where risk concentrates and where the best opportunities lie.
Explore Greeks HeatmapStrategy Simulator
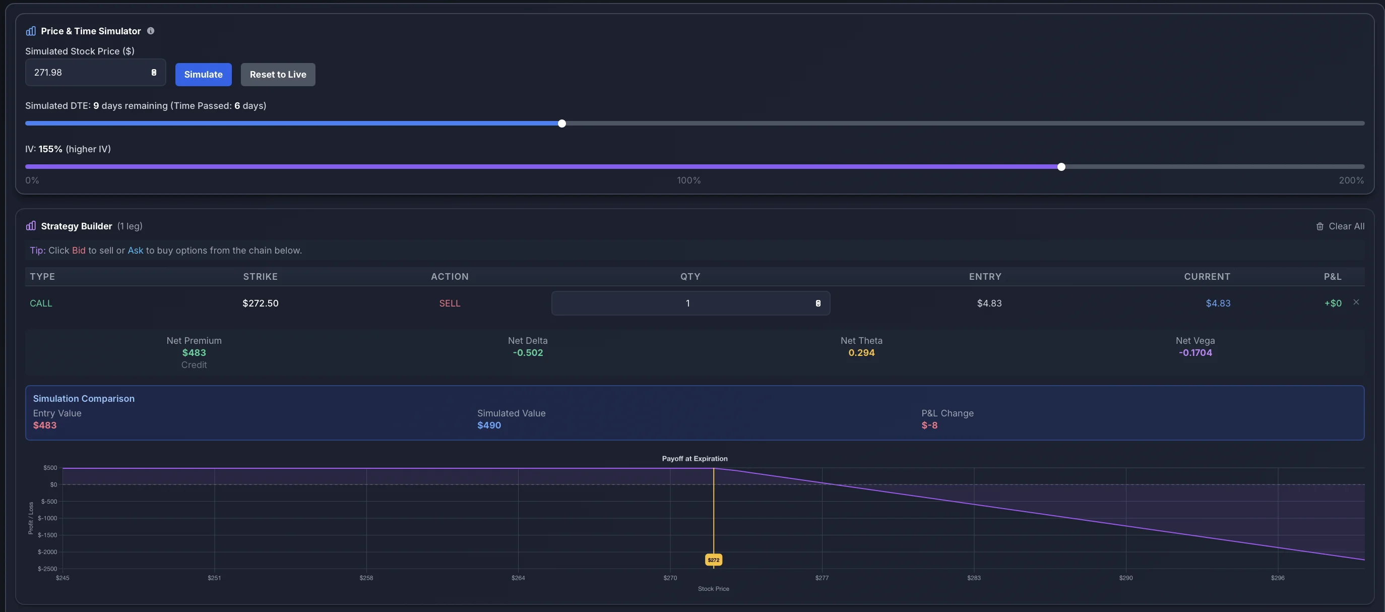
Test Before You Trade
Build any multi-leg strategy and see the payoff diagram instantly. Adjust price, time, and volatility to stress-test your positions before risking real capital.
Try Simulator
Every tool you need
25+ Tools Organized by What You Need
From volatility analysis to portfolio risk management — explore every tool by category
Volatility Lab
PremiumIV smile, term structure, 3D vol surface, VRP analysis
IV Dashboard
PremiumComplete single-ticker IV intelligence & analytics
HV Regime Analyzer
Premium12 HV windows, regime crossovers, vol clustering
Vol Term Analytics
PremiumPer-expiration deep dive with Greeks & IV analysis
Vol Surface Analysis
ProImplied vs forecast vol surface with mispricing signals
Skew Intelligence
ProSkew decomposition, curvature analysis, risk reversal
Volatility Arbitrage
ProCross-asset vol dislocations & arb opportunities
Calendar Spread Analyzer
ProIV ratio analysis for calendar spread opportunities
Greeks Heatmap
BasicColor-coded Delta, Gamma, Theta, Vega across strikes
Greeks Exposure
PremiumUnified GEX, DEX, Theta, Vega, Charm, Vanna exposure
GEX Analysis
PremiumReal-time gamma exposure, dealer positioning, flip levels
Options Flow
PremiumSmart money detection, unusual activity, large trades
Options Screener
PremiumBulk IV Rank, VRP, skew screening across markets
Market Overview
PremiumMarket-wide volatility dashboard & sector analysis
Borrow Rate Monitor
PremiumHard-to-borrow screener, squeeze risk detection
Strategy Simulator
BasicMulti-leg builder with payoff diagrams & scenario testing
Risk Manager
ProPortfolio Greeks, scenario analysis, hedge recommendations
Event Analysis
ProEarnings IV patterns & historical move analysis
Earnings History
ProHistorical earnings reactions vs implied moves
Earnings Straddle
ProStraddle pricing accuracy & premium selling edge
Price Context
BasicMulti-timeframe performance, momentum, split history
Dashboard
Basic360° view with vol smile, term structure, options chain
Dividend Analytics
PremiumDividend history, growth analysis, yield tracking
Correlation Dashboard
PremiumRolling correlation, beta regime analysis
Relative Value Scanner
ProIV ratio mean-reversion across related tickers
Historical Snapshots
ProOption chain at any historical date
25+ analytics tools across 3 plans — from $55/month
Pricing
Simple, transparent pricing.
Start with a free trial. Upgrade when you're ready.
Choose Your Plan
Institutional-grade options analytics at a fraction of the cost. All plans include a 7-day free trial.
Essential tools for retail traders
- Dashboard & Options Chain
- Greeks Heatmap
- Strategy Simulator
- 5,500+ Tickers
- Real-time Data
7-day free trial
Advanced analytics for serious traders
- Everything in Basic
- Volatility Lab (3D Surface)
- GEX Analysis
- Options Flow
- Strategy Builder
- Options Screener
- IV Analytics Suite
7-day free trial
Institutional-grade tools for professionals
- Everything in Premium
- Risk Manager
- Earnings
- Higher-Order Greeks
- Historical Snapshots
- Vol Surface Monitor
- +10 More Pro Tools
7-day free trial
All Plans Include
Compare All Features
| Feature | Basic | Premium | Pro |
|---|---|---|---|
| Core Analytics | |||
|
Dashboard & Options Chain
Live option chains with Greeks
|
|||
|
Greeks Heatmap
Visual Greeks across strikes
|
|||
|
Strategy Simulator
What-if scenario testing
|
|||
|
Price Context
Multi-timeframe performance, momentum
|
|||
| Advanced Analytics | |||
|
Volatility Lab
3D surface, IV smile, term structure
|
|||
|
GEX Analysis
Real-time gamma exposure
|
|||
|
Options Flow
Smart money flow detection
|
|||
|
Strategy Builder
Multi-leg strategy analysis
|
|||
|
Options Screener
Multi-criteria screening
|
|||
|
IV Analytics Suite
IV rank, vol cone, VRP, skew
|
|||
|
Market Overview
Market-wide volatility dashboard
|
|||
|
IV Dashboard
Complete single-ticker IV intelligence
|
|||
|
HV Regime Analyzer
12 HV windows, regime crossovers
|
|||
|
Vol Term Analytics
Per-expiration deep dive
|
|||
|
Dividend Analytics
Dividend history, implied vs actual
|
|||
|
Correlation Dashboard
Rolling correlation, beta regime
|
|||
|
Borrow Rate Monitor
Hard-to-borrow screener
|
|||
|
Greeks Exposure
GEX, DEX, Theta, Vega, Charm, Vanna
|
|||
| Professional Tools | |||
|
Risk Manager
Portfolio Greeks, scenario analysis
|
|||
|
Earnings
Earnings IV patterns, historical moves
|
|||
|
Higher-Order Greeks
2nd: Charm, Vanna, Vomma | 3rd: Speed, Zomma, Color, Ultima
|
|||
|
Historical Snapshots
Option chain at any historical date
|
|||
|
Vol Surface Monitor
S&P 100 institutional vol analytics
|
|||
|
Charm Exposure
Delta decay analysis
|
|||
|
Intraday IV Tracking
IV analysis throughout trading day
|
|||
|
Pin Risk Scanner
Find options likely to pin at strike
|
|||
|
Volatility Arbitrage
Vol arb opportunity scanner
|
|||
|
Earnings Straddle Analyzer
Straddle pricing accuracy
|
|||
|
Relative Value Scanner
IV ratio mean-reversion
|
|||
|
Skew Intelligence
Skew decomposition, curvature
|
|||
|
Calendar Spread Analyzer
IV ratio for calendar spreads
|
|||
|
Vol Surface Analysis
Implied vs forecast mispricing
|
|||
Built by Traders, For Traders
We built ApexVol because we needed these tools ourselves. Now you can use them too.
Learning Center
Master options trading with our comprehensive guides, calculators, and educational resources
How to Trade Options
Complete beginner's guide covering calls, puts, Greeks, and proven strategies. Learn from real examples.
Options Greeks Guide
Master Delta, Theta, Vega, and Gamma. Understand how Greeks impact your trades with interactive examples.
Free Options Calculator
Calculate profit, loss, breakeven, and Greeks for any strategy. Real-time data for 5,500+ tickers.
All resources are 100% free • No signup required to get started
Options Trading for Beginners: Start Your Journey with ApexVol
New to options trading? Our platform is designed to help beginners learn options trading through hands-on experience with professional-grade tools. Master the fundamentals while using the same analytics that hedge funds rely on.
Why Learn Options Trading?
- ✓ Generate Income: Create monthly cash flow through premium selling strategies like covered calls and cash-secured puts
- ✓ Limited Risk Trading: Define your maximum loss before entering a trade with spreads and defined-risk strategies
- ✓ Portfolio Protection: Hedge stock positions and protect against market downturns with puts and collars
- ✓ Leverage Opportunities: Control 100 shares with less capital while managing risk through proper position sizing
Beginner-Friendly Features
- ✓ Free AAPL Demo: Practice with real-time Apple options data - no signup required to start learning
- ✓ Visual Learning: Interactive charts show how Greeks change in real-time as prices move
- ✓ Risk-Free Simulator: Test strategies with different price scenarios before risking real money
- ✓ Strategy Templates: One-click access to proven strategies like iron condors, spreads, and strangles
Learn by Doing: Your First Options Trade
Start with our free AAPL demo and follow our step-by-step process. Within minutes, you'll understand how to analyze volatility, select strikes, and visualize profit/loss scenarios. No complex theory - just practical, hands-on learning.
Start Learning Options Trading Free →The Complete Option Platform for Every Trading Style
Whether you're a beginner learning the ropes or a seasoned pro managing complex portfolios, ApexVol is the option platform that grows with you. Professional tools without the complexity.
Real-Time Option Platform
Access live options data for 5,500+ tickers and ETFs. Our option platform updates every 15 milliseconds, ensuring you have the freshest Greeks, implied volatility, and bid/ask spreads to make informed decisions.
• Real-time Greeks (Delta, Gamma, Theta, Vega)
• Instant volatility updates
Advanced Analytics Platform
Go beyond basic option chains. Our platform analyzes volatility smiles, term structures, and historical probabilities to help you spot mispriced options and identify high-probability setups.
• Term structure visualization
• IV rank & percentile tracking
Strategy Testing Platform
Build and test any option strategy before risking capital. Our platform's simulator lets you adjust price, time, and volatility to see exactly how your positions will perform under different market conditions.
• What-if scenario testing
• Risk/reward visualization
Why Traders Choose ApexVol as Their Option Platform
Master Proven Option Trading Strategies
Learn and execute profitable option trading strategies with confidence. Our platform includes pre-built templates for the most popular strategies, complete with visual payoff diagrams and risk metrics.
Income Strategies
-
•
Covered Calls: Generate income on stocks you own by selling call options against your position
-
•
Cash-Secured Puts: Get paid to buy stocks at your target price while earning premium
-
•
Iron Condors: Profit from sideways markets by selling both calls and puts
Directional Strategies
-
•
Long Calls/Puts: Simple directional bets with defined risk and unlimited upside potential
-
•
Vertical Spreads: Reduce cost by buying and selling options at different strikes in your direction
-
•
Diagonal Spreads: Combine time decay with directional bias for enhanced returns
Volatility Strategies
-
•
Straddles: Profit from large moves in either direction - perfect before earnings announcements
-
•
Strangles: Lower-cost alternative to straddles with wider breakevens but same unlimited profit potential
-
•
Calendar Spreads: Exploit volatility differences between different expiration dates
Build Any Option Trading Strategy in Seconds
Our platform includes one-click templates for all popular strategies. Simply select your ticker, choose a strategy, and instantly see your payoff diagram, Greeks, breakevens, and maximum profit/loss. Adjust strikes and quantities to optimize for your market outlook.
Real Option Trading Examples: See How It Works
Learn from real-world option trading examples. Each scenario shows you the exact setup, risk/reward profile, and what to look for when entering the trade.
Option Trading Example #1: Covered Call for Income
The Setup
- Position: Own 100 shares of AAPL at $180
- Action: Sell 1 AAPL $185 call expiring in 30 days
- Premium Collected: $3.50 per share ($350 total)
- Maximum Profit: $850 ($500 stock appreciation + $350 premium)
- Breakeven: $176.50 (purchase price - premium)
Why This Works
This option trading example shows how to generate monthly income on stocks you already own. You keep the $350 premium whether the stock goes up, down, or sideways. If AAPL stays below $185, you keep your shares and can sell another call next month. If it goes above $185, your shares are sold at a profit plus you keep the premium.
Pro Tip: Use our volatility analyzer to find the optimal strike price. Selling calls when IV is high (above 50th percentile) maximizes your premium income.
Option Trading Example #2: Bull Put Spread
The Setup
- Outlook: Neutral to bullish on TSLA at $250
- Sell: 1 TSLA $240 put for $4.50 premium
- Buy: 1 TSLA $235 put for $2.80 premium
- Net Credit: $170 ($450 - $280)
- Maximum Risk: $330 ($5 spread - $1.70 credit)
- Max Profit: $170 (keep full credit if TSLA stays above $240)
Strategy Breakdown
This option trading example demonstrates a defined-risk strategy perfect for moderately bullish outlooks. You collect $170 upfront and keep it all if TSLA stays above $240 at expiration. Your maximum loss is limited to $330 if TSLA falls below $235. This is a high-probability trade (typically 70-80% chance of profit) that benefits from both directional movement and time decay.
Best Practices: Look for IV rank above 50. Enter when the underlying is near support levels. Target 30-45 DTE and close at 50% max profit for optimal win rate.
Option Trading Example #3: Long Call Before Earnings
The Setup
- Stock: NVDA trading at $450, earnings in 7 days
- Buy: 1 NVDA $460 call expiring in 14 days
- Premium Paid: $12.50 per share ($1,250 total)
- Breakeven: $472.50 at expiration
- Maximum Risk: $1,250 (premium paid)
- Profit Potential: Unlimited above $472.50
The Trade Logic
This option trading example shows a speculative earnings play. If NVDA beats earnings and jumps to $480, the call could be worth $20 ($2,000 value) for a $750 profit. However, if earnings disappoint and the stock falls, you lose the entire $1,250 premium. This demonstrates the importance of position sizing - never risk more than 1-2% of your account on high-risk directional plays.
Risk Warning: Earnings plays are speculative. Use our implied move calculator to see what price movement is already priced in. Consider selling half before earnings to lock in gains from IV expansion.
Practice These Option Trading Examples Risk-Free
Use our Trade Simulator to test these exact scenarios with different stock prices, time to expiration, and volatility levels. See how each strategy performs before risking real capital.
Complete Transparency
What You Get
- • Real-time options data from major exchanges
- • Professional-grade analytics and Greeks calculations
- • All features unlocked during 7-day trial
- • Email support within 24 hours
- • Regular platform updates and improvements
Important Disclosures
- • Options trading involves significant risk of loss
- • Past performance doesn't guarantee future results
- • Not investment advice - educational tools only
- • Credit card required for free trial (billed after 7 days)
- • Cancel anytime from account settings
Our Promise: If you're not completely satisfied within the first 7 days, cancel with one click for a full refund. No questions asked. We're confident you'll love ApexVol, but we want you to feel secure trying it risk-free.
Start Finding Edge in 60 Seconds
Your first profitable trade opportunity is waiting. Get instant access to institutional-grade options analytics — 100% free for 7 days.
7-day free trial • Cancel anytime • Full platform access