IV Rank Analysis: Options Volatility Near 52-Week Lows
volatility

IV Rank Analysis: Options Volatility Near 52-Week Lows

February 19, 2026 6 min read 284 views

The options market is pricing in remarkably low volatility across major indices and mega-cap technology stocks. With SPY IV Rank sitting at just 16 and most large-cap names showing depressed implied volatility, traders face a clear regime signal: premiums are cheap. Here's our analysis of where IV stands today and what it means for your options strategies.

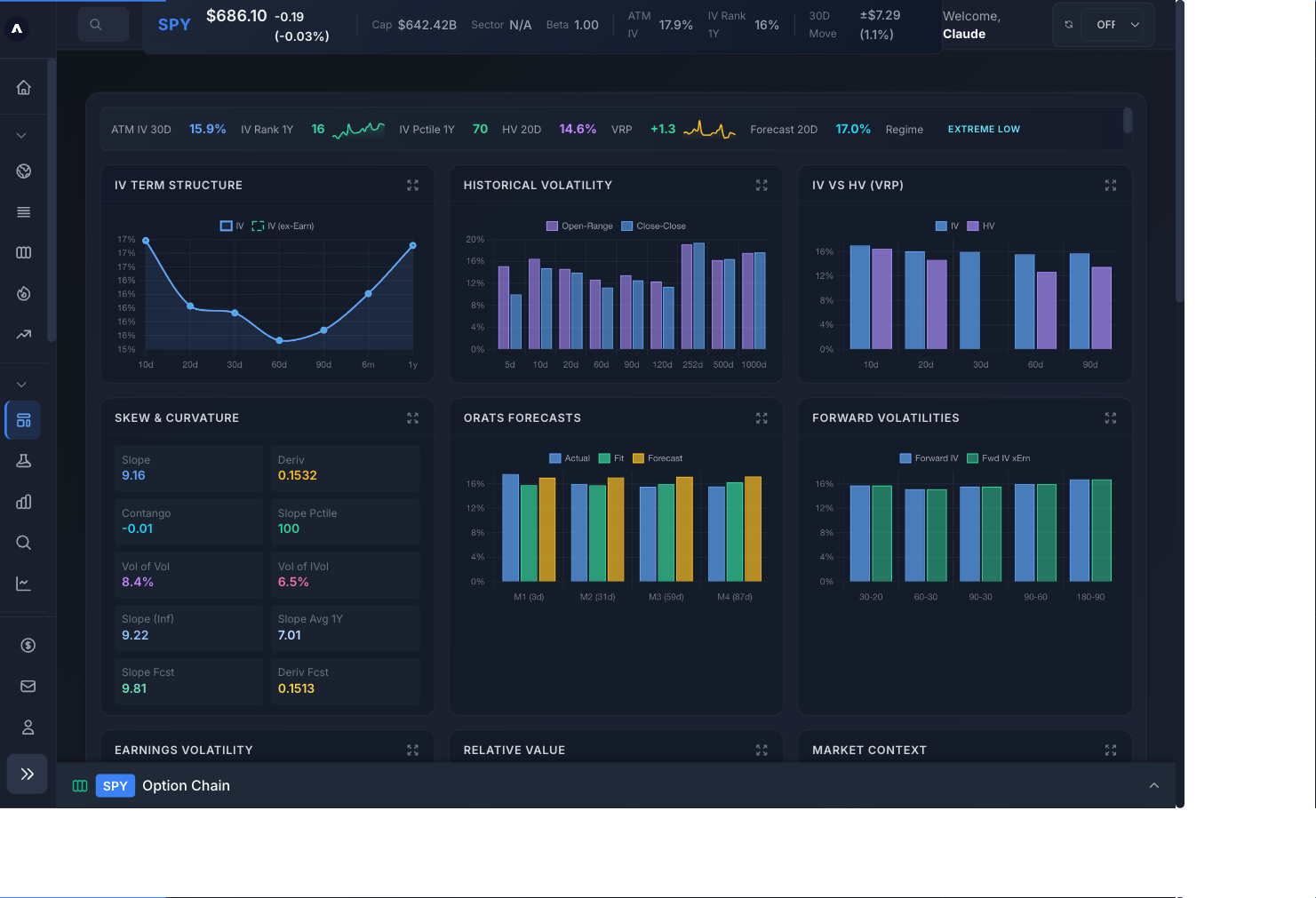
SPY IV Dashboard showing IV Rank at 16, ATM IV at 15.9 percent, and Extreme Low volatility regime on ApexVol
SPY IV Dashboard on ApexVol — February 19, 2026

IV Rank Snapshot: 10 Key Tickers

We scanned 10 of the most actively traded options names to assess the current volatility landscape. The results show a market overwhelmingly in low-IV territory, with only AMD holding near its historical midpoint.

TickerIV RankIV PercentileCurrent IVStateRecommendation
AMD45.481.8%54.9%NORMALIV at typical levels
MSFT40.492.5%28.0%NORMALIV at typical levels
NVDA28.260.7%40.8%LOWFavorable for debit spreads
AMZN27.975.4%32.1%LOWFavorable for debit spreads
GOOGL24.263.9%30.9%LOWFavorable for debit spreads
QQQ21.372.2%21.1%LOWFavorable for debit spreads
META20.967.1%32.4%LOWFavorable for debit spreads
AAPL18.967.1%25.5%VERY_LOWConsider buying premium strategies
SPY16.369.8%15.9%VERY_LOWConsider buying premium strategies
TSLA9.79.5%42.8%VERY_LOWConsider buying premium strategies

Data from ApexVol IV Analytics — February 19, 2026

AMD: The Outlier

AMD stands out as the only ticker with IV Rank near 50 (45.4), suggesting it's priced closest to fair value. Most mega-caps are showing depressed IV — a pattern that often precedes volatility expansion.

What Is IV Rank?

IV Rank differs from IV Percentile — while Rank measures where current IV falls within the high-low range, Percentile measures what percentage of days over the past year had lower IV. Both are valuable, but IV Rank is more commonly used for strategy selection. You can track both metrics on our IV Dashboard and learn more in our educational guide.

Get Options Insights Weekly

IV analysis, earnings previews, and strategy ideas delivered to your inbox.

Create Free Account

Volatility Risk Premium Assessment

The volatility risk premium (VRP) compares implied volatility to realized (historical) volatility. When IV exceeds RV, options are theoretically overpriced — sellers have an edge. Let's see where the VRP stands for our key names today.

TickerImplied VolRealized VolVRPSignalAssessment
SPY15.9%11.2%N/AN/ANORMAL_PREMIUM
QQQ21.1%15.0%N/AN/AHIGH_PREMIUM
NVDA40.8%34.3%N/AN/AHIGH_PREMIUM
TSLA42.8%35.2%N/AN/AHIGH_PREMIUM
AAPL25.5%25.9%N/AN/ANORMAL_PREMIUM

Data from ApexVol Volatility Lab — February 19, 2026

QQQ and NVDA show the widest VRP gap, with implied vol exceeding realized vol by 6+ percentage points. This suggests that despite low IV Rank levels, options in these names still carry a modest premium over what the stocks have actually been moving. SPY and AAPL show tighter spreads, meaning options are more fairly priced relative to recent movement.

Low IV Regime: Favor Buying Premium

With SPY IV Rank at just 16 and QQQ at 21, broad market implied volatility is near 52-week lows. This favors debit spreads and long premium strategies over credit spreads. Consider buying cheap protection while it's available.

Strategy Implications

The current low-IV environment creates a clear playbook for options traders:

  • Favor buying premium: Debit spreads on NVDA, GOOGL, and META offer relatively cheap entry points.
  • Calendar spreads shine: Buy longer-dated options (cheaper IV) and sell shorter-dated against them for theta income.
  • Hedge cheaply: Protective puts on SPY and QQQ are near 52-week lows in cost — a good time to add portfolio insurance.
  • Avoid aggressive premium selling: Credit spreads and iron condors collect thin premiums that may not compensate for tail risk.

Low IV Can Stay Low

Low IV environments can persist for weeks. Don't assume a snap-back is imminent — use defined-risk strategies and manage position size.

Frequently Asked Questions

What is a good IV Rank for selling options?

An IV Rank above 50 is generally considered favorable for premium-selling strategies like iron condors, credit spreads, and short strangles. The higher the IV Rank, the more premium you collect relative to the stock's historical volatility range. Above 70 is considered elevated.

Why is SPY IV Rank so low right now?

SPY IV Rank at 16 reflects a period of below-average implied volatility. This typically occurs during sustained uptrends with low realized movement. The VIX near multi-year lows confirms the broad market is pricing in continued calm — though historically, these periods eventually give way to volatility expansion.

Should I buy or sell options when IV Rank is low?

When IV Rank is below 30, options premiums are relatively cheap. This environment generally favors buying strategies — debit spreads, long calls/puts, and calendar spreads. Selling premium in low IV can lead to small credits that don't adequately compensate for the risk of a volatility spike.

{ "@context": "https://schema.org", "@type": "FAQPage", "mainEntity": [ { "@type": "Question", "name": "What is a good IV Rank for selling options?", "acceptedAnswer": { "@type": "Answer", "text": "An IV Rank above 50 is generally considered favorable for premium-selling strategies like iron condors, credit spreads, and short strangles. The higher the IV Rank, the more premium you collect relative to the stock's historical volatility range. Above 70 is considered elevated." } }, { "@type": "Question", "name": "Why is SPY IV Rank so low right now?", "acceptedAnswer": { "@type": "Answer", "text": "SPY IV Rank at 16 reflects a period of below-average implied volatility. This typically occurs during sustained uptrends with low realized movement. The VIX near multi-year lows confirms the broad market is pricing in continued calm \u2014 though historically, these periods eventually give way to volatility expansion." } }, { "@type": "Question", "name": "Should I buy or sell options when IV Rank is low?", "acceptedAnswer": { "@type": "Answer", "text": "When IV Rank is below 30, options premiums are relatively cheap. This environment generally favors buying strategies \u2014 debit spreads, long calls/puts, and calendar spreads. Selling premium in low IV can lead to small credits that don't adequately compensate for the risk of a volatility spike." } } ] }

Disclaimer: This analysis is for educational purposes only and does not constitute financial advice. Options trading involves significant risk of loss and is not suitable for all investors. Past performance does not guarantee future results. Always conduct your own research and consult with a qualified financial advisor before making investment decisions.

Join the ApexVol Community

Discuss this article with other traders. Get real-time trade ideas and IV alerts.

Join Discord

Get the Weekly Options Brief

Market analysis, IV opportunities, and strategy ideas delivered every Monday.

No spam. Unsubscribe anytime.

Trade Options

Open an account with a top options broker.

Open IBKR Account

We may earn a commission.

Options Analytics

Get real-time Greeks, volatility analysis, and more.

Try ApexVol Free
7 days free, cancel anytime No charge if you cancel
Start trial →